Par Michel Negynas.
Que ce soit sur la question du climat, de l’environnement, de la sécurité d’approvisionnement des consommateurs, du fonctionnement du réseau électrique, de la libéralisation du marché de l’électricité, des coûts, et de l’éthique discutable de leurs promoteurs, l’imposition réglementaire des énergies dites renouvelables, mais aléatoires et intermittentes, est absurde.
Pour montrer un des aspects de cette absurdité, on peut faire quelques calculs approximatifs. La réalité est plus complexe, mais ce sont les ordres de grandeur qu’il faut mettre en évidence.
Nous avons sélectionné la période du 13 juillet 2020 au 15 aout sur le site « CO2 mix » du Réseau de Transport de l’Electricité (RTE). C’est l’été. La consommation d’électricité instantanée oscille entre 30 et 50 GW. Il fait beau, il n’y a pas beaucoup de vent, sauf de temps en temps des rapides bouffées de moins d’une journée, en période orageuse.
Nous avons environ 9,7GW de capacité en solaire, 16,9 GW en éolien, soit environ 27 GW. La programmation de l’Énergie prévoit de passer à 80 GW environ à 2028.
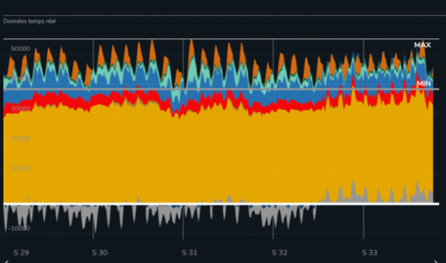
Une production encore marginale des énergies aléatoires, malgré l’obligation d’achat
https://www.contrepoints.org/?attac...
Ce premier graphique montre que même en été, dans une situation anticyclonique, la production des énergies intermittentes (en bleu clair et orange) représente bien peu de choses par rapport au nucléaire (en jaune), au gaz (en rouge) et à l’hydraulique (en bleu foncé).
L’énergie totale produite est d’environ 40 GW x 34 x 24 soit 32600 GWh
Des difficultés pour le réseau
L’éolien est imprévisible
https://www.contrepoints.org/?attac...
Les 15 GW d’éolien n’ont jamais dépassé 8GW. La moyenne se situe autour de 2,5 GW… L’énergie produite en 34 jours est de 34 x 24 x 2,5 GWh, soit environ 2000 GWh.
Mais surtout, ce qu’il faut noter, c’est la production en dents de scie très abrupte : en moins de 24 h, on passe de 1,5 à 7 GW, comme le 27 juillet, pour retomber à 1 GW ; cela oblige tous les autres acteurs à faire des à-coups qui n’arrangent ni la sécurité, ni les coûts d’exploitation. Or, remarquons que cela n’est comptabilisé nulle part.
Du coté du soleil
Cela pourrait paraître plus rationnel : la pointe de production se situe à midi, et c’est aussi la pointe de consommation.
Le problème, c’est que ça peut soit arranger les choses avec l’éolien, s’il y a compensation d’une chute de vent, soit l’aggraver considérablement lors d’un pic venteux centré sur la journée. Dans ce cas, l’apport d’énergie subie, dont le réseau n’a pas vraiment besoin, devient critique car les autres producteurs doivent faire un yo-yo vertigineux.
https://www.contrepoints.org/?attac...
On voit que ce même jour du 27 juillet, on a eu une production subie, solaire et vent, qui est montée de plus de 13 GW dans la matinée. Cela a aggravé la gymnastique rendue nécessaire aux autres pour équilibrer le réseau.
L’énergie totale produite dans la période par le solaire est d’environ (14 x 34 x 6)/2 GWh soit 1400 GWh.
Des conséquences inattendues des énergies aléatoires ?
Lorsqu’on aura atteint l’objectif de la Programmation Pluriannuelle de l’Énergie (5 fois en solaire l’actuelle, soit 35 GW et 3 fois en éolien, soit 45 GW, l’excursion de puissance sera de l’ordre de 50 GW… pour une consommation de 50 GW.
Or, il faut bien laisser les autres acteurs continuer à produire, même en les bridant, car il faudra faire appel à eux à la descente.
On aura alors trop de capacité. Soit on exporte (mais nos voisins ont tous des schémas identiques aux nôtres) soit on arrête des éoliennes en l’absence de possibilité de stockage (pour les panneaux solaires, très diffus, c’est encore plus problématique).
Le taux de capacité équivalent des éoliennes va donc baisser, le coût de leur KWh va augmenter, puisqu’elles produiront moins, et le prix de gros va s’effondrer brièvement, par surplus de puissance disponible.
Quid du stockage de ces énergies aléatoire ?
Supposons qu’on ait pu stocker, c’est-à-dire qu’on ait une technologie (pour l’instant, seules les stations de pompage turbinage, les STEP, sont un stockage de masse) et qu’on produise suffisamment à certaines périodes pour accumuler du stock (ce qui n’est pas le cas avec les objectifs de la PPE).
L’énergie produite aux objectifs de la PPE serait en théorie de 6000 GWh pour l’éolien et de 7000 GWh pour le solaire. Mais il faudra stocker car compte tenu de ce qui a été décrit plus haut, le réseau ne pourra tout absorber.
Sans moyens de production pilotables, le manque en énergie serait de 32 600 GWh moins 13 000 GWh soit 19 600 GWh. Une partie (le stockage court terme, entre jour et nuit) peut être assurée par les STEP existantes, environ 4 GW, soit (34 x 4 x 24) et 3200 GWh.
Restent 16 400 GWh à trouver. Qu’est-ce que cela représente ?
En STEP, imaginons un lac supérieur à 300 mètres plus haut que le lac inférieur. L’énergie à stocker est de 20 500 GWh compte tenu du rendement d’une STEP, de l’ordre de 0,8. Et 1 Wh c’est 3600 joules. Cela fait 3,6 x 20,5 x 1015 joules.
La masse d’eau à mettre en jeu est mgh, m en kg est donc
(3,6×20,5)/(300×9,81) 1015 ou (3,6×20,5)/(3×9,81) 1013soit 2,5x 1013 kg ou 2,5 x1010 m3 d’eau.
C’est 25 fois le lac d’Annecy.
Et évidemment, ce serait bien plus, au moins deux fois plus, pour la même situation en janvier ou février.
Et en réalité, il faudrait installer bien plus d’éoliennes et de panneaux solaires que prévus dans la PPE pour stocker en prévision des creux. Dans un précédent article , j’ai montré qu’il fallait installer 160 GW d’éoliennes pour assurer l’énergie équivalente à 40 GW en base en permanence… sauf qu’on n’a pas l’énergie au bon moment… on en revient toujours à la même question : il faut stocker.
Et stocker avec des équipements surdimensionnés, puisqu’ils fonctionneront au gré du vent et du soleil, soit 25 ou 11 % de leur capacité maximum.
On pourrait faire le calcul avec d’autres modes de stockage : avec des batteries, même les plus performantes actuellement envisageables, il en faudrait plusieurs tonnes par foyers français. Par l’hydrogène, il faudrait des dizaines de milliers d’unités d’électrolyseurs…
En fait, la non faisabilité du stockage n’est donc même pas un problème de technologie, c’est un problème d’ordre de grandeur.
Ces articles pourraient vous intéresser :
https://www.contrepoints.org/2020/0...
À 19 milliards d’euros, l’EPR est encore moins cher que l’éolien https://www.contrepoints.org/2020/0...
« Convention citoyenne » et nucléaire : une indifférence de façade ? https://www.contrepoints.org/2020/0...
Fessenheim, transition énergétique et sabotage stratégique https://www.contrepoints.org/2019/1...
Parc nucléaire français : le véritable coût de production
NotreJournal
